Back

NTQR - Network Traffic & Quality Reports

I started developing the NTQR application when I joined COLT Telecom in 2001. It has been growing since then with new features accompanying the evolution of COLT networks. Following sections are currently available from within the NTQR web portals. You can click on the image to see more images that illustrate the features provided by the NTQR modules.



NTQR Modules

Trunkgroup Traffic Reports

How can I manage more than 25,000 trunkgroups of the COLT pan-European network without tools? It was the question raised by a desperate network planning engineer. NTQR was developed to help users monitor huge number of trunkgroups. User can manage trunkgroups in her/his watchlists. NTQR provides reports that show historical data of traffic volume, call statistics, trunk usage, trunk status etc. of trunkgroups. It can help us detect traffic flow problems such as out-of-service trunks, all trunk busy conditions, or call blocking which ensures uninterrupted voice services to the customers. Customers sometimes ask for reports for their PBX trunks. Such PBX traffic report can be generated by NTQR in a very easy way.

Network Quality Reports

Keep revenue for voice services high and increase customer trust with SLA assurance! NTQR performs real-time monitoring of network quality parameters ASR (Answer Seizure Ratio), NER (Network Effectiveness Ratio) and PDD (Post Dial Delay) per destination and per routing plan e.g. Wholesale, Retail. A real-time alert notification is available for network operation engineer. He is responsible for optimizing call routing in term of voice quality and economy, but also for routing adjustment of calls with low ASR to guarantee SLA's and to reduce revenue loss.

Germany Generic Traffic Analysis

Managing capacity of German voice networks is made easy with NTQR. Based on CDR (Call Detail Record) several reports are generated by NTQR to monitor German voice networks. It includes statistics about traffic distribution by call origination/destination, traffic matrix between switch locations etc. NTQR has been used for designing and dimensioning COLT Interconnect with DTAG based on EBC model.

Germany Transit Traffic Analysis

Transit costs are high! It is the cost a network operator must pay for a transit service. A transit call is routed via two ore more carrier networks for termination. Especially the charges are high for transit calls between fixed and mobile operators. The network planning engineer is responsibility for minimizing the transit costs. NTQR monitors the transit traffic and help network planning engineer perform routing adjustment which can reduce the costs for the transit service.

Signaling Network Monitoring

Like trunkgroups the signaling links of the SS7 network must be monitored. It can be done in a simple and easy way using NTQR. The logical structure of the SS7 network is displayed on the web portal in the way that the network engineer can quickly retrieve the needed information about the usage of the C7 links and link sets.

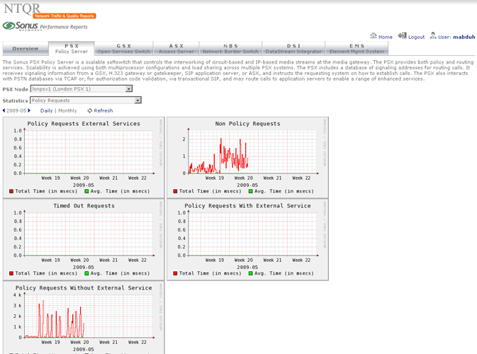
Sonus Performance Reports

Sonus provides performance statistics about their network devices. Retrieving the needed statistics using Sonus GUI however is not without effort. NTQR users get indulged with the easy use of NTQR web portal...:-) For that reason the module for Sonus performance analysis has been implemented in NTQR. Users can now easily find the aggregated and analyzed statistics they need. Relevant metrics are monitored according to Sonus Network Element Engineering Guidelines which defines the threshold values for resource usage of Sonus devices.

Cisco VoIP Monitoring

PGW, HSI, Gatekeepers and Gateways A5400 are devices that are deployed in the Cisco VoIP networks. NTQR monitors these devices in term of system health and resource usage. NTQR can be used to pro-actively monitor the voice quality. It analyses every calls (e.g. check on jitter) and generates a report about the calls that probably are experiencing voice quality issue. The network operation engineer can then troubleshoot the issue before the customer raises a trouble ticket.

Packet Capture Tool

To help maintain an efficient network data transmission or identify problems with network-based applications a network monitor system needs to be setup in the VoIP networks. tcpdump is used to collect the IP packets. NTQR provides a web interface from which the user can specify the filter to qualify the IP packets that should be captured. The captured packets will be saved in a dump file that can be downloaded for further processing using a protocol analyzer e.g. Wireshark